openAger: ein smarter Fleischreifeschrank (dry age, Speck, Salami, ...)

Basteleien rund ums Grillen
Benutzeravatar
licht77
Beiträge: 385
Registriert: Mo 5. Feb 2018, 19:54
Wohnort: Steakhouse
Hat sich bedankt: 128 Mal
Danksagung erhalten: 377 Mal

Re: openAger: ein smarter Fleischreifeschrank (dry age, Speck, Salami, ...)

Beitrag von licht77 »

Für einige Faulnasen da draussen habe ich mal die komplette Cloudkomponente des openAgers in einen Docker-Stack verpackt.
Somit ist das Deployment auf einem NAS, Router, Cloudanbieter, Raspberry etc. ein Kinderspiel.

https://git.valki.com/valki/dockerized_openAger

Wer testen möchte - nur herbei :)

Achja - und auf Anregung von @DocBrown hin habe ich als Alternative zur mariaDB eine timeseries-Datenbank (influxDB) mit dazugenommen! :-)
Dateianhänge
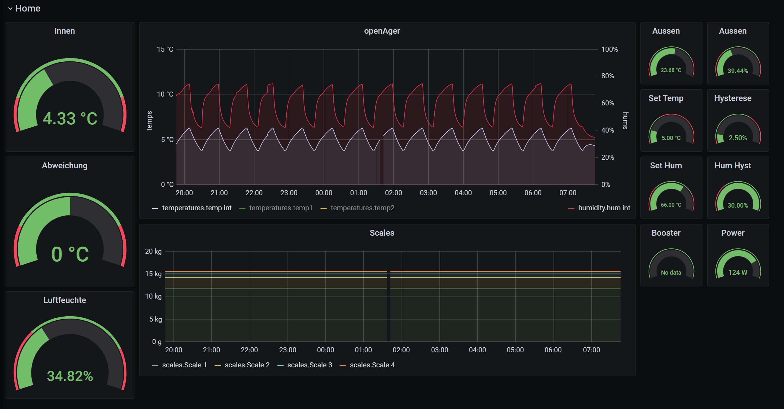
3.png
2020-10-21 07_46_29-openAger - Grafana.png
Benutzeravatar
licht77
Beiträge: 385
Registriert: Mo 5. Feb 2018, 19:54
Wohnort: Steakhouse
Hat sich bedankt: 128 Mal
Danksagung erhalten: 377 Mal

Re: openAger: ein smarter Fleischreifeschrank (dry age, Speck, Salami, ...)

Beitrag von licht77 »

Testlauf: Andy hatte den Vorschlag, dass statt der kabelgebundener Sensoren doch Funk zum Einsatz kommen könnte.
Habe eine Teststellung gebaut mit einem Xiaomi Sensor (unter der Haube ein Sensirion) und das Signal via Bluetooth in den openAger integriert (ESP32 kann ja Bluetooth).
Leider ist der Sensirion nicht ganz genau, was man aber kalibrieren könnte. Relevanter hingegen die recht unzuverlässige Funkstrecke von der Innenseite des Schranks nach aussen. Da möchte man sein Fleisch doch lieber einem Kabelsensor anvertrauen :)

Bilder: im eckigen selbstgedruckten Gehäuse sind 2 Bosch BMP280 verbaut - im Chart bilden beide eine deckende Linie in rot.
Der Xiomi daneben rund und im Chart gelb.
Dateianhänge
2020-10-29 08_37_53-WhatsApp.png
2020-10-29 08_37_53-WhatsApp.png (959.72 KiB) 196486 mal betrachtet
2020-10-29 07_37_49-openAger - Grafana.png
Andi
Oberhitze-Fan
Beiträge: 5
Registriert: So 31. Jan 2021, 08:25
Wohnort: Konstanz
Danksagung erhalten: 3 Mal

Re: openAger: ein smarter Fleischreifeschrank (dry age, Speck, Salami, ...)

Beitrag von Andi »

Liebe OH Fans,

von der Platine V1.1 hätte ich 3 Stück abzugeben, könnte diese auch mit den Steckern, dem Widerstand und den Elkos bestücken. Kann natürlich einzeln erworben werden 😎
Der Preis wäre 14 € + Versand.
Beste Grüße- Andi
meisenhauser
Oberhitze-Fan
Beiträge: 7
Registriert: Mi 21. Mär 2018, 23:57
Hat sich bedankt: 5 Mal
Danksagung erhalten: 3 Mal

Re: openAger: ein smarter Fleischreifeschrank (dry age, Speck, Salami, ...)

Beitrag von meisenhauser »

Hallo Andi, @Andi
das einzige was mich bisher abgehalten dieses Projekt nachzubauen ist folgendes:
Ich habe keine Ahnung wie man Platinen lötet. Hatte da auch schon vor langer Zeit mal bei @licht77 nachgefragt.
Sind deine Platinen so wie Du schreibst, komplett fertig und ich muss nur noch die Relais und Stecker einstecken und kann loslegen? Bietest du vielleicht ein Rundumsorglospaket an? Wo alle Komponenten und vielleicht auch das Relaisbord usw. dabei ist, an?
Grüße
Peter
meisenhauser
Andi
Oberhitze-Fan
Beiträge: 5
Registriert: So 31. Jan 2021, 08:25
Wohnort: Konstanz
Danksagung erhalten: 3 Mal

Re: openAger: ein smarter Fleischreifeschrank (dry age, Speck, Salami, ...)

Beitrag von Andi »

Hallo Peter,

Sorry, erst jetzt gelesen, ja ich kann dir ne Platine voll bestücken, das wäre kein Problem. Die Teile sind inzwischen auch alle da, werd nächste Woche mal eines löten und testen. Wäre das so in deinem Sinne?
Grüße aus konstanz — Andi
meisenhauser
Oberhitze-Fan
Beiträge: 7
Registriert: Mi 21. Mär 2018, 23:57
Hat sich bedankt: 5 Mal
Danksagung erhalten: 3 Mal

Re: openAger: ein smarter Fleischreifeschrank (dry age, Speck, Salami, ...)

Beitrag von meisenhauser »

Hallo Andi,
ja das wäre vollkommen im meinem Sinne.
Da ist dann auch der esp dabei, oder. Ich muss dann nur noch das Relaisbord und die Kabel besorgen besorgen, oder.
Vielen Dank schon mal im voraus.
Für die Bezahlung PayPal Freunde? Dann benötige ich nur noch deine Email.
Grüße
Peter
meisenhauser
Oberhitze-Fan
Beiträge: 7
Registriert: Mi 21. Mär 2018, 23:57
Hat sich bedankt: 5 Mal
Danksagung erhalten: 3 Mal

Re: openAger: ein smarter Fleischreifeschrank (dry age, Speck, Salami, ...)

Beitrag von meisenhauser »

Hallo Andi,
jetzt habe ich etwas gebraucht.
Muss der MCP23017 verlötet werden? Oder kannst du den Halter verlöten und ich stecke den ein. Sonst kauf ich einfach den msp und schicke dir den.
Ich freu mich schon auf die Platine.
Grüße
Peter
Andi
Oberhitze-Fan
Beiträge: 5
Registriert: So 31. Jan 2021, 08:25
Wohnort: Konstanz
Danksagung erhalten: 3 Mal

Re: openAger: ein smarter Fleischreifeschrank (dry age, Speck, Salami, ...)

Beitrag von Andi »

Hallo Peter,
Sorry der späten Antwort wegen, den Sockel löte ich Dir ein, die Spannung an dem wandler stelle ich dir ebenfalls auf 5,1 Volt ein. Den Rest klären wir dann bitte über PN.
Grüße Andi
Benutzeravatar
DocBrown
Oberhitze-Fan
Beiträge: 29
Registriert: Mi 29. Jan 2020, 20:48
Wohnort: Oberbayern
Hat sich bedankt: 19 Mal
Danksagung erhalten: 30 Mal

Re: openAger: ein smarter Fleischreifeschrank (dry age, Speck, Salami, ...)

Beitrag von DocBrown »

Hallo Zusammen,

Heute wurde der Schrank Mal wieder bestückt, damit nach dem harten Winter spätestens Pfingsten mal wieder was anständiges auf den Tisch kommt :mrgreen:

2 Mal 25kg Rinderücken besorgt. Die Filets hab ich raus geschnitten - die werden im Vacuumbeutel wet geaged! Der Rest hängt die nächsten 5 Wochen ein bisschen ab!

Viele Grüße

Andy
749251D9-49F7-459C-9AEC-D413C52ED486.jpeg
B3CC6229-48A1-4562-80D2-054A20DCFF21.jpeg
CD61A467-EF57-4993-9ACE-2DC808959ED9.jpeg
Benutzeravatar
licht77
Beiträge: 385
Registriert: Mo 5. Feb 2018, 19:54
Wohnort: Steakhouse
Hat sich bedankt: 128 Mal
Danksagung erhalten: 377 Mal

Re: openAger: ein smarter Fleischreifeschrank (dry age, Speck, Salami, ...)

Beitrag von licht77 »

Sieht geil aus! Fehlt nur noch ein rotes Pufflicht für den Fleisch-Effekt :-)
Testo
Oberhitze-Fan
Beiträge: 6
Registriert: Di 31. Aug 2021, 12:10
Danksagung erhalten: 2 Mal

Re: openAger: ein smarter Fleischreifeschrank (dry age, Speck, Salami, ...)

Beitrag von Testo »

Hallo Zusammen,

ich verfolge das Projekt schon eine ganze Weile. Da ich dieses Jahr umgezogen bin und mir hier kein Keller zur Verfügung steht in dem ich unter anderem auch Kaltgeräuchertes abhängen kann, spiele ich mit dem Gedanken mir den OpenAger nachzubauen. Jetzt hab ich in der Wohnung allerdings nicht wirklich Platz für einen gigantischen Kühlschrank wie man ihn hier bei anderen sieht. Daher die Frage, spricht etwas dagegen so etwas in einem 80-120l Kühlschrank zu realisieren?

Und falls ja: hat hier noch jemand ein PCB (evtl. auch gleich Komponenten) über, ich würde das ganze Projekt gerne zeitnah in Angriff nehmen :)

Danke und Gruß Lukas
Benutzeravatar
licht77
Beiträge: 385
Registriert: Mo 5. Feb 2018, 19:54
Wohnort: Steakhouse
Hat sich bedankt: 128 Mal
Danksagung erhalten: 377 Mal

Re: openAger: ein smarter Fleischreifeschrank (dry age, Speck, Salami, ...)

Beitrag von licht77 »

Hi testo!

Grundsätzlich fällt mir kein Grund ein, wieso das Ganze nicht eine Nummer kleiner auch funktionieren sollte. Wichtig ist vor allem die Luftzirkulation - dann gibts kein Problem!

PCB hab ich leider keine mehr rumliegen - aber bei jlcpcb kriegst 10 Stück um unter 10 Dollar nachgeworfen!
lg
Benutzeravatar
holledauer
Oberhitze-Fan
Beiträge: 51
Registriert: Di 6. Feb 2018, 08:04
Wohnort: Wolnzach
Hat sich bedankt: 61 Mal
Danksagung erhalten: 45 Mal

Re: openAger: ein smarter Fleischreifeschrank (dry age, Speck, Salami, ...)

Beitrag von holledauer »

DocBrown hat geschrieben: Do 8. Apr 2021, 21:29 Hallo Zusammen,

Heute wurde der Schrank Mal wieder bestückt, damit nach dem harten Winter spätestens Pfingsten mal wieder was anständiges auf den Tisch kommt :mrgreen:

2 Mal 25kg Rinderücken besorgt. Die Filets hab ich raus geschnitten - die werden im Vacuumbeutel wet geaged! Der Rest hängt die nächsten 5 Wochen ein bisschen ab!

Viele Grüße

Andy

749251D9-49F7-459C-9AEC-D413C52ED486.jpeg
B3CC6229-48A1-4562-80D2-054A20DCFF21.jpeg
CD61A467-EF57-4993-9ACE-2DC808959ED9.jpeg
Servus, wie ist dein Reifeprozess eigentlich verlaufen? Warst zufrieden, gibst Bilder?
Gruaß Mike
Testo
Oberhitze-Fan
Beiträge: 6
Registriert: Di 31. Aug 2021, 12:10
Danksagung erhalten: 2 Mal

Re: openAger: ein smarter Fleischreifeschrank (dry age, Speck, Salami, ...)

Beitrag von Testo »

Moin Zusammen,

ich hab inzwischen alle Materialien und bin soweit auch auf einem guten Weg was den Zusammenbau angeht. Allerdings komm ich gerade mit den Temperatursensoren nicht ganz klar. Ich habe mir 3 Stück SHT32-D angeschafft (BME280 sind derzeit ja unglaublich teuer), wie es beim Hardwareminimum verlangt ist. Zwei davon gehen ja in das Sensorgehäuse und somit in den Schrank, aber wo muss der dritte hin? Ich habe versucht auf den Bildern noch erkennen zu können wo sich dieser befindet, komme aber einfach nicht dahinter :D
Und müssen an den SHT auch die I2C Adressen geändert werden?

Danke und Gruß Lukas
Benutzeravatar
licht77
Beiträge: 385
Registriert: Mo 5. Feb 2018, 19:54
Wohnort: Steakhouse
Hat sich bedankt: 128 Mal
Danksagung erhalten: 377 Mal

Re: openAger: ein smarter Fleischreifeschrank (dry age, Speck, Salami, ...)

Beitrag von licht77 »

Hi! Den dritten verwenden wir als Aussensensor zb. ausserhalb der Box mit den Relais.
Testo
Oberhitze-Fan
Beiträge: 6
Registriert: Di 31. Aug 2021, 12:10
Danksagung erhalten: 2 Mal

Re: openAger: ein smarter Fleischreifeschrank (dry age, Speck, Salami, ...)

Beitrag von Testo »

Hi,

danke dir für den Hinweis, das ergibt Sinn :)

Der Umbau ist inzwischen auch im vollen Gange. Allerdings scheitert es gerade am Docker Image. Die Installation funktioniert tadellos, alle Weboberflächen sind erreichbar aber irgendwie ist Port 1883 einfach nicht offen/sichtbar. Ich hab das inzwischen auf 2 verschiedenen Betriebssystemen (RspiOS und Ubuntu) und auf meinem Notebook mit Dicker für Windows versucht. Kannst du mir hierbei eventuell noch weiterhelfen?

Danke und Gruß Lukas
Benutzeravatar
licht77
Beiträge: 385
Registriert: Mo 5. Feb 2018, 19:54
Wohnort: Steakhouse
Hat sich bedankt: 128 Mal
Danksagung erhalten: 377 Mal

Re: openAger: ein smarter Fleischreifeschrank (dry age, Speck, Salami, ...)

Beitrag von licht77 »

Kanns ja mal versuchen :)
Hast du einen Portainer Container im Zugriff um den Zustand der einzelnen Container zu checken?
Testo
Oberhitze-Fan
Beiträge: 6
Registriert: Di 31. Aug 2021, 12:10
Danksagung erhalten: 2 Mal

Re: openAger: ein smarter Fleischreifeschrank (dry age, Speck, Salami, ...)

Beitrag von Testo »

Portainer hab ich und da sieht auch soweit alles gut aus, aber wenn ich die binary (V5.0) auf den ESP spiele und mit dem WLAN Verbinde kommt einfach Verbindung zustande. Auch über andere Software wie MQTT.fx komm ich mit den Zugangsdaten einfach nicht drauf. Hab auch schon diverse Portscanner ausprobiert, es werden alle gefunden außer die 1883. :|
Dateianhänge
Screenshot_20211124-125507.png
Benutzeravatar
licht77
Beiträge: 385
Registriert: Mo 5. Feb 2018, 19:54
Wohnort: Steakhouse
Hat sich bedankt: 128 Mal
Danksagung erhalten: 377 Mal

Re: openAger: ein smarter Fleischreifeschrank (dry age, Speck, Salami, ...)

Beitrag von licht77 »

Das Mapping im Mosquitto-Container ist von 1884 auf 1883. Du solltest 1884 erreichen können auf der IP des Docker Hosts... falls nicht, dann zeig mal die Logs vom Mosquitto Container. Falls lieber 1883 willst, mönntest auch mal auf 1883:1883 umstellen sofern der Port nicht in Verwendung ist!
Testo
Oberhitze-Fan
Beiträge: 6
Registriert: Di 31. Aug 2021, 12:10
Danksagung erhalten: 2 Mal

Re: openAger: ein smarter Fleischreifeschrank (dry age, Speck, Salami, ...)

Beitrag von Testo »

Leider geht auch unter 1884 nichts, ich denke irgendwas stimmt hier mit Mosquitto nicht ganz.
Anbei Mal ein Screenshot aus dem Log:
Dateianhänge
mosquitto_log.PNG
mosquitto_log.PNG (14.09 KiB) 192578 mal betrachtet
Testo
Oberhitze-Fan
Beiträge: 6
Registriert: Di 31. Aug 2021, 12:10
Danksagung erhalten: 2 Mal

Re: openAger: ein smarter Fleischreifeschrank (dry age, Speck, Salami, ...)

Beitrag von Testo »

Gleich nochmal ich :D
Der gute Licht77 hat sich eben auf meinen PC geschaltet und das Problem behoben.
Der Fehler lag in der mosquitto.conf, die folgenden zwei Zeilen müssen dort noch eingefügt werden:
Dateianhänge
mosquitto_fix.PNG
mosquitto_fix.PNG (9.42 KiB) 192575 mal betrachtet
Antworten

Zurück zu „Bastelstube“